2022/03/31
分析
ダッシュボード
時間単位で審査の状況を確認する
1. ダッシュボード画面にアクセスする
時間単位で審査の状況を確認するためには、まず画面左部のサイドバーより「ダッシュボード」画面へアクセスします。
サイドバー

2. 時間ダッシュボードで審査状況を可視化する
2.1. 条件を指定して可視化する
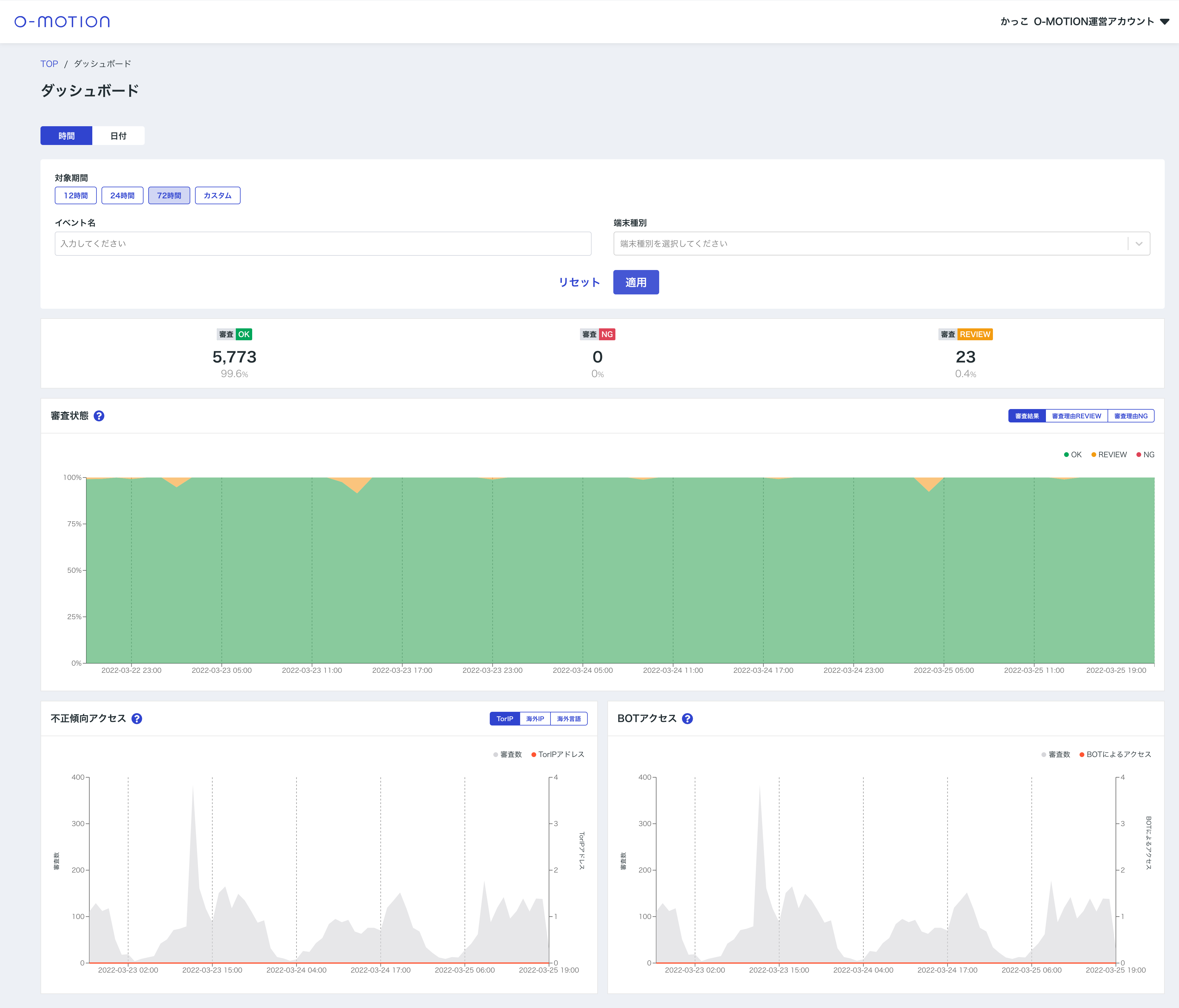
時間ダッシュボードでは以下の条件を指定して時間単位での審査データの可視化が行えます。
ダッシュボード 時間

| 対象期間 | 対象の期間を指定できます。期間は最大72時間までの制限となっており、それ以上の期間を選択したい場合は日付ダッシュボードをご利用ください。 |
|---|---|
| イベント名 | 対象とするイベント名を指定できます。 |
| 端末種別 | 対象とするユーザーの端末の種別を指定できます。 |
2.2. 各種グラフを確認する
時間ダッシュボードでは以下の内容が可視化されます。
ダッシュボード 時間

| 審査結果 | 審査結果の件数割合やREVIEW/NG判定審査の審査結果理由の割合。 |
|---|---|
| 不正傾向アクセス | 一般的に不正傾向が強いといえる、TorIP/海外IP/海外言語 でのアクセスの状況。 |
| BOTアクセス | O-MOTIONにて機械的なアクセスであると判定したBOTアクセスの状況。 |
